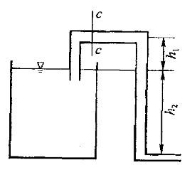
有一引水虹吸管,出口通大气(如图所示)。已知h1=1.5m,h2=3m,不计水头损失,取动能修正系数a=1。则断面c-c中心处的压强pc为:A. 14...

作者: rantiku 人气: - 评论: 0
问题 有一引水虹吸管,出口通大气(如图所示)。已知h1=1.5m,h2=3m,不计水头损失,取动能修正系数a=1。则断面c-c中心处的压强pc为: A. 14.7kPa B. -14.7kPa C. 44.1kPa D.-44. 1kPa
选项
答案 D
解析 提示:运用能量方程求解。

猜你喜欢

发表评论
更多 网友评论0 条评论)
暂无评论

访问排行

Copyright © 2012-2014 恰考网 Inc. 保留所有权利。 Powered by tikuer.com

页面耗时0.0288秒, 内存占用1.03 MB, Cache:redis,访问数据库19次