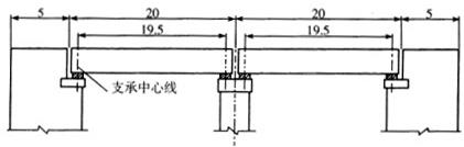
某预应力混凝土简支梁桥,总体立面布置如下图所示(尺寸单位:m),则该桥的全长、多跨径总长和计算跨径分别是()A:40m,50m,20m B:40m,50...

作者: tihaiku 人气: - 评论: 0
问题 某预应力混凝土简支梁桥,总体立面布置如下图所示(尺寸单位:m),则该桥的全长、多跨径总长和计算跨径分别是()
选项 A:40m,50m,20m B:40m,50m,19.5m C:50m,40m,20m D:50m,40m,19.5m
答案 D
解析 (1)净跨径:对于梁式桥是设计洪水位上相邻两个桥墩(或桥台)之间的净距,用l0表示;对于拱式桥则是每孔拱跨两个拱脚截面最低点之间的水平距离。(2)总跨径:是多孔桥梁中各孔净跨径的总和,也称桥梁孔径(∑l0),它反映了桥下宣泄洪水的能力。(3)计算跨径:对于具有支座的桥梁,是指桥跨结构相邻两个支座中心之间的距离,用l表示。对于拱式桥,拱圈(或拱肋)各截面形心点的连线称为拱轴线,计算跨径为拱轴线两端点之间的水平距离。(4)桥梁全长:简称桥长,是桥梁两端两个桥台的侧墙或八字墙后端点之间的距离,以L表示。对于无桥台的桥梁为桥面系行车道的全长。

相关内容:预应力,混凝土,简支,梁桥,总体,下图,尺寸,单位,该桥,全长,跨径,总长

猜你喜欢

发表评论
更多 网友评论0 条评论)
暂无评论

访问排行

Copyright © 2012-2014 恰考网 Inc. 保留所有权利。 Powered by tikuer.com

页面耗时0.0412秒, 内存占用1.05 MB, Cache:redis,访问数据库19次