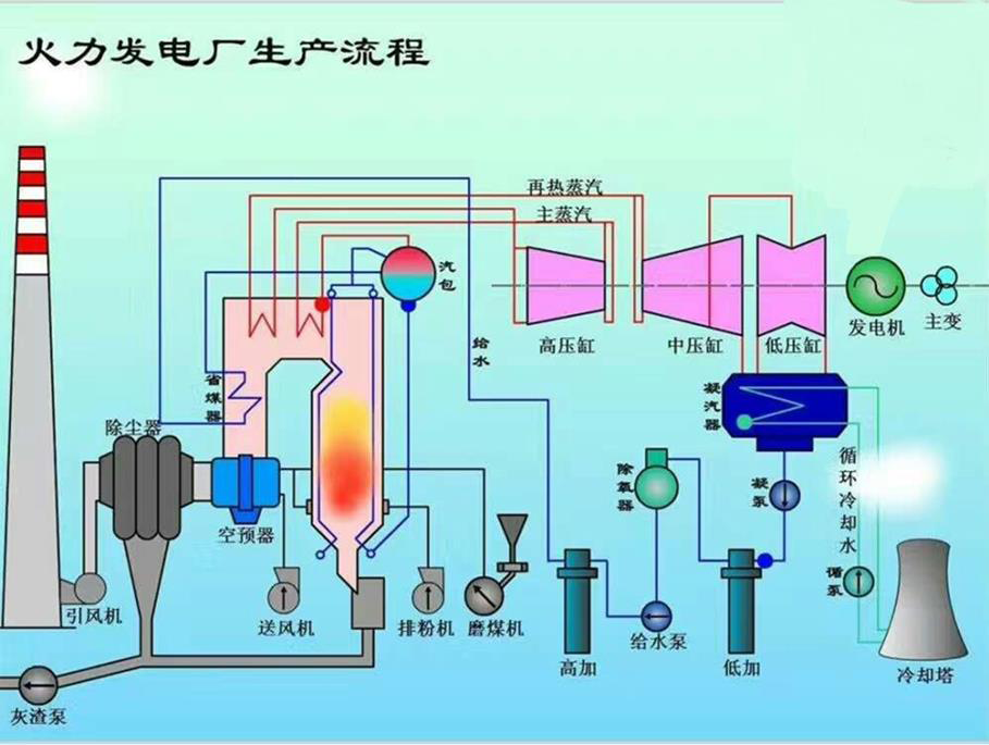
凝汽器组装完毕后,汽侧灌水试验的工作内容有( )。A. 灌水高度应充满整个冷却管 B. 维持 24h 无渗漏 C. 增加临时支撑 D. 及时将水放净...

作者: tihaiku 人气: - 评论: 0
问题 凝汽器组装完毕后,汽侧灌水试验的工作内容有( )。
选项 A. 灌水高度应充满整个冷却管 B. 维持 24h 无渗漏 C. 增加临时支撑 D. 及时将水放净 E. 水放净后烘干
答案 ABCD
解析 P117 7. 凝汽器安装 (2)凝汽器内部设备、部件的安装。 包括管板、隔板冷却管束的安装、连接。凝汽器组装完毕后,汽侧应进行灌水试验。灌水高度应充满整个冷却管的汽侧空间并高出顶部冷却管 100mm,维持 24h 应无渗漏。已经就位在弹簧支座上的凝汽器,灌水试验前应加临时支撑。灌水试验完成后应及时把水放净。

相关内容:凝汽,汽侧,试验,工作,内容有,高度,冷却,渗漏,水放

猜你喜欢

发表评论
更多 网友评论0 条评论)
暂无评论

访问排行

Copyright © 2012-2014 恰考网 Inc. 保留所有权利。 Powered by tikuer.com

页面耗时0.0365秒, 内存占用1.04 MB, Cache:redis,访问数据库19次