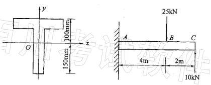
图示T字形截面的悬臂梁z轴为横截面的形心轴Iz=108mm4,其梁中的最大拉应力为:A. 20MPa B. 30MPa C. 40MPa D. 6...

作者: rantiku 人气: - 评论: 0
问题 图示T字形截面的悬臂梁z轴为横截面的形心轴Iz=108mm4,其梁中的最大拉应力为: A. 20MPa B. 30MPa C. 40MPa D. 60MPa
选项
答案 C
解析 提示:B截面弯矩为+ 20kN?m,下边缘受拉;A截面弯矩为-40kN?m,上边缘受拉。 由公式求这两点的拉应力,取大者即为所求。

猜你喜欢

发表评论
更多 网友评论0 条评论)
暂无评论

访问排行

Copyright © 2012-2014 恰考网 Inc. 保留所有权利。 Powered by tikuer.com

页面耗时0.0430秒, 内存占用1.03 MB, Cache:redis,访问数据库20次