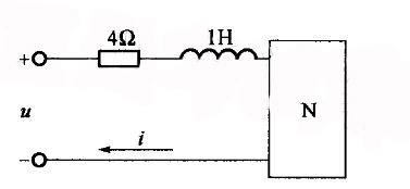
图示电路中u= 12sinwtV,i= 2sinwtA,w=2000rad/s,无源二端门网络N可以看作是电阻R与电容C相串联。则R与C应为下列哪组数值?...
相关内容:电路,12sinwtV,2sinwtA,2000rad,无源,二端门,网络,电阻,电容,哪组,数值
- 我国目前()kV及其以上的电力网络的中性点采用直接接地的方式。
(A)110 (B)35 (0)220 (D)1O
- 我国电力网络目前的平均额定电压主要有()。
(A) 3.15kV,6.3kV,10.5kV,36.75kV,115.5kV,231kV,346.5kV,...
- 发电机的额定电压比网络的额定电压髙()。
(A)5% (B)10% (C)0% (D)15%
- 电力网络的额定电压等于()的额定电压。
(A)发电机 (B)升压变压器(C)电力线路 (D)降压变压器
- 在图1.1-8电路中,Is =2 A,求该独立电流源供出的功率。
- 我国目前()kV及其以上的电力网络的中性点采用直接接地的方式。
(A)110 (B)35 (0)220 (D)1O
- 关于并联电容器补偿,下列说法正确的是()。
(A)在最大负荷时电容器应全部退出,在最小负荷时全部投入
(B)根据调压要求,按最小负荷时没有补偿的情况确...
- 变压器励磁电阻Rm的物理意义是反映变压器()的一个等效电阻。
(A)总损耗 (B)短路损耗 (C)铁芯损耗 (D)二次绕组损耗
- —台单相变压器的额定容量SN=100kVA,额定电压U1N/U2N=3.3/0.22kV,短路电阻Rk=0.8775Ω,短路电抗Xk=6.0245Ω,则该...
- 已知某一电力网络及其参数如题4-29图所示,忽略电压降落的横分量,则节点③的电压U3为()。
(A)110.22kV(B)109.43kV(C)114....