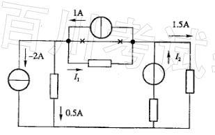
图示电路中,电流I1和电流I2分别为:A. 2. 5A 和 1. 5A B. 1A 和 0A C. 2. 5A 和 0A D. 1A 和 1. 5A

作者: rantiku 人气: - 评论: 0
问题 图示电路中,电流I1和电流I2分别为: A. 2. 5A 和 1. 5A B. 1A 和 0A C. 2. 5A 和 0A D. 1A 和 1. 5A
选项
答案 C
解析 提示:根据节电的电流关系分析即可。

猜你喜欢

发表评论
更多 网友评论0 条评论)
暂无评论

访问排行

Copyright © 2012-2014 恰考网 Inc. 保留所有权利。 Powered by tikuer.com

页面耗时0.0483秒, 内存占用1.03 MB, Cache:redis,访问数据库20次