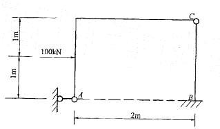
图示结构固定端的反力FBx、FBy、MB的大小分别为: A. FBx=50kN(向右),FBy=0,MB= 100kN?m(逆时针向) B.FBx...

作者: tihaiku 人气: - 评论: 0
问题 图示结构固定端的反力FBx、FBy、MB的大小分别为: A. FBx=50kN(向右),FBy=0,MB= 100kN?m(逆时针向) B.FBx=50kN(向左),FBy=0,MB = 100kN ? m(逆时针向) C. FBx=50kN(向右),FBy=0,MB=100kN ? m(顺时针向) D.FBx=50kN(向左),FBy= 0,MB = 100kN ? m(顺时针向)
选项
答案 B
解析 提示:整体研究,应用∑mB = 0,可得MB;应用∑Fg= 0,可得FBy= 0;然后研究AC,应用 ∑mc= 0,可得FAx,再通过整体平衡求FBx。

相关内容:结构,大小,B.FBx...

猜你喜欢

发表评论
更多 网友评论0 条评论)
暂无评论

Copyright © 2012-2014 恰考网 Inc. 保留所有权利。 Powered by tikuer.com

页面耗时0.0293秒, 内存占用1.04 MB, Cache:redis,访问数据库18次