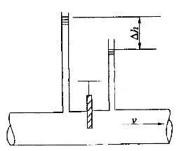
图示某半开的阀门,阀门前后测压管水头差Δh=1m水柱,管径不变,管中平均流速v=2m/s,则该阀门的局部阻力系数ξ为: A. 4. 9 B. 6.1...

作者: tihaiku 人气: - 评论: 0
问题 图示某半开的阀门,阀门前后测压管水头差Δh=1m水柱,管径不变,管中平均流速v=2m/s,则该阀门的局部阻力系数ξ为: A. 4. 9 B. 6.1 C. 3. 4 D. 4.2
选项
答案 A
解析 提示:局部阻力系数,在等径管中,测管水头差即为 总水头差,也即是hm=Δh。

相关内容:阀门,测压管,水头,水柱,管径,流速,局部,阻力,系数,6.1...

猜你喜欢

发表评论
更多 网友评论0 条评论)
暂无评论

Copyright © 2012-2014 恰考网 Inc. 保留所有权利。 Powered by tikuer.com

页面耗时0.0320秒, 内存占用1.05 MB, Cache:redis,访问数据库20次