图中所示的拼接,主板为-240X12,两块拼板为-180X8,采用侧面角焊缝连接,钢材Q235,焊条E43型,角焊缝的强度设计值= 160MPa,焊脚尺寸...

作者: tihaiku 人气: - 评论: 0
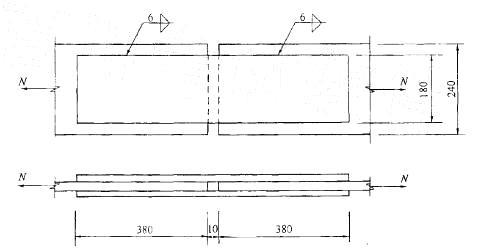
问题 图中所示的拼接,主板为-240X12,两块拼板为-180X8,采用侧面角焊缝连接,钢材Q235,焊条E43型,角焊缝的强度设计值= 160MPa,焊脚尺寸hf= 6mm。此焊缝 连接可承担的静载拉力设计值的计算式为: A. 2X0.7X6X160X380 B. 4X0. 7X6X160X(380-12) C. 4X0.7X6X160X(60X6-12) D. 4X0.7X6X160X(60X6)
选项
答案 D
解析 提示:侧面角焊缝的计算长度不宜大于60hf;当大于上述数值时,其超出部分在计算中不考虑。

相关内容:图中,拼接,主板,-240X12,拼板,-180X8,焊缝,钢材,焊条,强度,设计,160MPa,焊脚,尺寸

猜你喜欢

发表评论
更多 网友评论0 条评论)
暂无评论

Copyright © 2012-2014 恰考网 Inc. 保留所有权利。 Powered by tikuer.com

页面耗时0.0401秒, 内存占用1.04 MB, Cache:redis,访问数据库19次