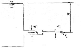
如图所示恒定流水箱,水头H=5m,直径d1=200mm,直径d2= 100mm,不计水头损失。则粗管中断面平均流速v1为: A. 2. 47m/s ...

作者: tihaiku 人气: - 评论: 0
问题 如图所示恒定流水箱,水头H=5m,直径d1=200mm,直径d2= 100mm,不计水头损失。则粗管中断面平均流速v1为: A. 2. 47m/s B. 3. 52m/s C. 4. 95m/s D.4. 35m/s
选项
答案 A
解析 提示:先用能量方程求v2,再用连续方程求v1。

相关内容:如图,水箱,水头,直径,损失,断面,流速

猜你喜欢

发表评论
更多 网友评论0 条评论)
暂无评论

Copyright © 2012-2014 恰考网 Inc. 保留所有权利。 Powered by tikuer.com

页面耗时0.0433秒, 内存占用1.04 MB, Cache:redis,访问数据库19次