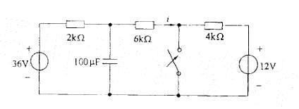
电路如图所示,当t=0时开关闭合,闭合前电路已处于稳态,电流i(t)在以后的变化规律是: A. 4. 5-0.5e-6.7t(A) B.4.5-4....

作者: tihaiku 人气: - 评论: 0
问题 电路如图所示,当t=0时开关闭合,闭合前电路已处于稳态,电流i(t)在以后的变化规律是: A. 4. 5-0.5e-6.7t(A) B.4.5-4.5e-6.7t(A) C. 3+0.5e-6 .7t(A) D. 4.5-0.5e-5t(A)
选项
答案 A
解析

猜你喜欢

发表评论
更多 网友评论0 条评论)
暂无评论

Copyright © 2012-2014 恰考网 Inc. 保留所有权利。 Powered by tikuer.com

页面耗时0.0415秒, 内存占用1.04 MB, Cache:redis,访问数据库18次