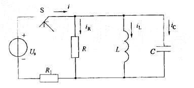
在开关S闭合瞬间,图示电路中的iR、iL、iC和i这四个量中,发生跃变的量是: A. iR和iC B. iC 和i C. iC 和iL D. iR 和 i

作者: tihaiku 人气: - 评论: 0
问题 在开关S闭合瞬间,图示电路中的iR、iL、iC和i这四个量中,发生跃变的量是: A. iR和iC B. iC 和i C. iC 和iL D. iR 和 i
选项
答案 B
解析 提示:含有储能元件的电路,电容电压和电感电流受换路定则控制,不会发生跃变。其余的各个电压电流是否发生跃变由基尔霍夫定律决定,可能发生也可能不发生跃变。

相关内容:开关,瞬间,电路,量中

猜你喜欢

发表评论
更多 网友评论0 条评论)
暂无评论

Copyright © 2012-2014 恰考网 Inc. 保留所有权利。 Powered by tikuer.com

页面耗时0.0318秒, 内存占用1.04 MB, Cache:redis,访问数据库19次